Weiter zum Inhalt
  • Home
  • Aktuell
  • Tags
  • 0 Ungelesen 0
  • Kategorien
  • Unreplied
  • Beliebt
  • GitHub
  • Docu
  • Hilfe
Skins
  • Hell
  • Brite
  • Cerulean
  • Cosmo
  • Flatly
  • Journal
  • Litera
  • Lumen
  • Lux
  • Materia
  • Minty
  • Morph
  • Pulse
  • Sandstone
  • Simplex
  • Sketchy
  • Spacelab
  • United
  • Yeti
  • Zephyr
  • Dunkel
  • Cyborg
  • Darkly
  • Quartz
  • Slate
  • Solar
  • Superhero
  • Vapor

  • Standard: (Kein Skin)
  • Kein Skin
Einklappen
ioBroker Logo

Community Forum

donate donate
  1. ioBroker Community Home
  2. Deutsch
  3. Off Topic
  4. (Gelöst) Grafana Board Darstellung anpassen

NEWS

  • Neuer ioBroker-Blog online: Monatsrückblick März/April 2026
    BluefoxB
    Bluefox
    8
    1
    300

  • Verwendung von KI bitte immer deutlich kennzeichnen
    HomoranH
    Homoran
    9
    1
    277

  • Monatsrückblick Januar/Februar 2026 ist online!
    BluefoxB
    Bluefox
    18
    1
    917

(Gelöst) Grafana Board Darstellung anpassen

Geplant Angeheftet Gesperrt Verschoben Off Topic
12 Beiträge 3 Kommentatoren 350 Aufrufe 3 Beobachtet
  • Älteste zuerst
  • Neuste zuerst
  • Meiste Stimmen
Antworten
  • In einem neuen Thema antworten
Anmelden zum Antworten
Dieses Thema wurde gelöscht. Nur Nutzer mit entsprechenden Rechten können es sehen.
  • Damrak2022D Offline
    Damrak2022D Offline
    Damrak2022
    schrieb am zuletzt editiert von Damrak2022
    #1

    Hallo zusammen,
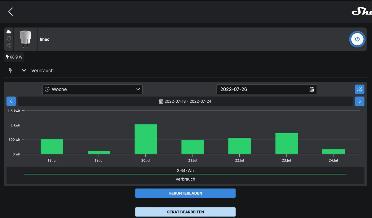
    wenn ich mir meinen Verbrauch in der Shelly Cloud anschaue, bekomme ich ein Board was genau meinen Vorstellungen entspricht. siehe hier:
    Bildschirmfoto 2022-07-26 um 06.41.43.png

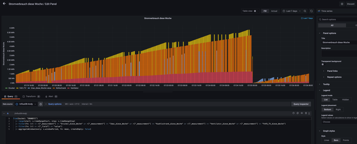
    Wenn ich das Ganze in Grafana darstelle bekomme ich es in einer Ansicht die mir garnicht gefällt. siehe hier:
    Bildschirmfoto 2022-07-26 um 06.52.30.png

    Hier stört mich vor allem, das in der X Achse mehrfach der gleiche Tag aufgeführt ist. Weiterhin finde ich es durch die vielen Balken sehr unübersichtlich.
    Könnt Ihr mir sagen wie ich eine Darstellung wie in der Shelly Cloud Ansicht hinbekomme, oder geht das nicht?

    Mit besten Grüßen
    Andy

    F DJMarc75D 2 Antworten Letzte Antwort
    0
    • Damrak2022D Damrak2022

      Hallo zusammen,
      wenn ich mir meinen Verbrauch in der Shelly Cloud anschaue, bekomme ich ein Board was genau meinen Vorstellungen entspricht. siehe hier:
      Bildschirmfoto 2022-07-26 um 06.41.43.png

      Wenn ich das Ganze in Grafana darstelle bekomme ich es in einer Ansicht die mir garnicht gefällt. siehe hier:
      Bildschirmfoto 2022-07-26 um 06.52.30.png

      Hier stört mich vor allem, das in der X Achse mehrfach der gleiche Tag aufgeführt ist. Weiterhin finde ich es durch die vielen Balken sehr unübersichtlich.
      Könnt Ihr mir sagen wie ich eine Darstellung wie in der Shelly Cloud Ansicht hinbekomme, oder geht das nicht?

      F Offline
      F Offline
      ftd
      schrieb am zuletzt editiert von
      #2

      @damrak2022

      |> aggregateWindow(every: 1d, fn: last, createEmpty: false)
      
      Damrak2022D 1 Antwort Letzte Antwort
      0
      • Damrak2022D Damrak2022

        Hallo zusammen,
        wenn ich mir meinen Verbrauch in der Shelly Cloud anschaue, bekomme ich ein Board was genau meinen Vorstellungen entspricht. siehe hier:
        Bildschirmfoto 2022-07-26 um 06.41.43.png

        Wenn ich das Ganze in Grafana darstelle bekomme ich es in einer Ansicht die mir garnicht gefällt. siehe hier:
        Bildschirmfoto 2022-07-26 um 06.52.30.png

        Hier stört mich vor allem, das in der X Achse mehrfach der gleiche Tag aufgeführt ist. Weiterhin finde ich es durch die vielen Balken sehr unübersichtlich.
        Könnt Ihr mir sagen wie ich eine Darstellung wie in der Shelly Cloud Ansicht hinbekomme, oder geht das nicht?

        DJMarc75D Offline
        DJMarc75D Offline
        DJMarc75
        schrieb am zuletzt editiert von DJMarc75
        #3

        @damrak2022 sagte in Grafana Board Darstellung anpassen:

        was genau meinen Vorstellungen entspricht

        Das sind auch die Tageswerte welche nur einmal am Tag geschrieben werden.

        @damrak2022 sagte in Grafana Board Darstellung anpassen:

        in einer Ansicht die mir garnicht gefällt

        Ist ja logisch da das der Wochenwert ist welcher sich immer erhöht und welchen Du nur bei Beginn der neuen Woche auf 0 setzt.
        Richtig wäre jeden Tag (ich mach das immer um 23:59:50 Uhr) den Verbrauch des aktuellen Tages in einen DP (z.B."Tagesverbrauch") zu loggen und diesen dann in Deinem Panel anzuzeigen.

        Lehrling seit 1975 !!!
        Beitrag geholfen ? dann gerne ein upvote rechts unten im Beitrag klicken ;)
        https://forum.iobroker.net/topic/51555/hinweise-f%C3%BCr-gute-forenbeitr%C3%A4ge

        Damrak2022D 1 Antwort Letzte Antwort
        0
        • DJMarc75D DJMarc75

          @damrak2022 sagte in Grafana Board Darstellung anpassen:

          was genau meinen Vorstellungen entspricht

          Das sind auch die Tageswerte welche nur einmal am Tag geschrieben werden.

          @damrak2022 sagte in Grafana Board Darstellung anpassen:

          in einer Ansicht die mir garnicht gefällt

          Ist ja logisch da das der Wochenwert ist welcher sich immer erhöht und welchen Du nur bei Beginn der neuen Woche auf 0 setzt.
          Richtig wäre jeden Tag (ich mach das immer um 23:59:50 Uhr) den Verbrauch des aktuellen Tages in einen DP (z.B."Tagesverbrauch") zu loggen und diesen dann in Deinem Panel anzuzeigen.

          Damrak2022D Offline
          Damrak2022D Offline
          Damrak2022
          schrieb am zuletzt editiert von
          #4

          @djmarc75 Also anscheinend logge ich die Daten falsch. Ich nehme die Daten aus diesen Datenpunkten:
          Bildschirmfoto 2022-07-26 um 08.08.17.png
          Dann habe ich dementsprechend ein Board für täglichen, wöchentlichen, monatlichen und jährlichen Verbrauch.
          Benutzen tue ich das Skript von Script
          Wenn ich Dich richtig verstehe muss ich trotzdem jeweils einen eigenen Datenpunkt anlegen und dort die Daten um 23:59 Uhr reinschreiben lassen.
          Dann müsste ich aber das Script abändern und ich habe keine Ahnung wie das geht, oder denke ich gerade mal wieder zu kompliziert?

          Mit besten Grüßen
          Andy

          DJMarc75D 1 Antwort Letzte Antwort
          0
          • F ftd

            @damrak2022

            |> aggregateWindow(every: 1d, fn: last, createEmpty: false)
            
            Damrak2022D Offline
            Damrak2022D Offline
            Damrak2022
            schrieb am zuletzt editiert von
            #5

            @ftd Wenn ich das in mein Script bei Grafana einfüge ändert sich in der Darstellung nichts

            Mit besten Grüßen
            Andy

            1 Antwort Letzte Antwort
            0
            • Damrak2022D Damrak2022

              @djmarc75 Also anscheinend logge ich die Daten falsch. Ich nehme die Daten aus diesen Datenpunkten:
              Bildschirmfoto 2022-07-26 um 08.08.17.png
              Dann habe ich dementsprechend ein Board für täglichen, wöchentlichen, monatlichen und jährlichen Verbrauch.
              Benutzen tue ich das Skript von Script
              Wenn ich Dich richtig verstehe muss ich trotzdem jeweils einen eigenen Datenpunkt anlegen und dort die Daten um 23:59 Uhr reinschreiben lassen.
              Dann müsste ich aber das Script abändern und ich habe keine Ahnung wie das geht, oder denke ich gerade mal wieder zu kompliziert?

              DJMarc75D Offline
              DJMarc75D Offline
              DJMarc75
              schrieb am zuletzt editiert von DJMarc75
              #6

              @damrak2022 sagte in Grafana Board Darstellung anpassen:

              Benutzen tue ich das Skript von Script

              Na da werden ja genug DPs erzeugt, warum nutzt Du diese nicht ??? Du nutzt halt die falschen DPs.

              Verbrauch gestern z.B.

              @damrak2022 sagte in Grafana Board Darstellung anpassen:

              das Script abändern und ich habe keine Ahnung wie das geht

              Nicht als Kritik sehen aber lass da mal bitte die Finger davon, sonst gibts gleich wieder nen neuen Beitrag 😜

              Lehrling seit 1975 !!!
              Beitrag geholfen ? dann gerne ein upvote rechts unten im Beitrag klicken ;)
              https://forum.iobroker.net/topic/51555/hinweise-f%C3%BCr-gute-forenbeitr%C3%A4ge

              Damrak2022D 1 Antwort Letzte Antwort
              0
              • DJMarc75D DJMarc75

                @damrak2022 sagte in Grafana Board Darstellung anpassen:

                Benutzen tue ich das Skript von Script

                Na da werden ja genug DPs erzeugt, warum nutzt Du diese nicht ??? Du nutzt halt die falschen DPs.

                Verbrauch gestern z.B.

                @damrak2022 sagte in Grafana Board Darstellung anpassen:

                das Script abändern und ich habe keine Ahnung wie das geht

                Nicht als Kritik sehen aber lass da mal bitte die Finger davon, sonst gibts gleich wieder nen neuen Beitrag 😜

                Damrak2022D Offline
                Damrak2022D Offline
                Damrak2022
                schrieb am zuletzt editiert von
                #7

                @djmarc75 Diese Datenpunkte nutze ich ja, nur irgendwie bekomme ich keine gescheite Darstellung in Grafana hin. Kannst Du mir mal eines Deiner Boards zeigen?

                So sieht meine Wochenboard in Grafana aus:
                Bildschirmfoto 2022-07-26 um 08.28.21.png

                Ich möchte aber in der X Achse nur jedes Datum einmal und nicht 3 mal haben

                Mit besten Grüßen
                Andy

                DJMarc75D Damrak2022D 2 Antworten Letzte Antwort
                0
                • Damrak2022D Damrak2022

                  @djmarc75 Diese Datenpunkte nutze ich ja, nur irgendwie bekomme ich keine gescheite Darstellung in Grafana hin. Kannst Du mir mal eines Deiner Boards zeigen?

                  So sieht meine Wochenboard in Grafana aus:
                  Bildschirmfoto 2022-07-26 um 08.28.21.png

                  Ich möchte aber in der X Achse nur jedes Datum einmal und nicht 3 mal haben

                  DJMarc75D Offline
                  DJMarc75D Offline
                  DJMarc75
                  schrieb am zuletzt editiert von
                  #8

                  @damrak2022 sagte in Grafana Board Darstellung anpassen:

                  Kannst Du mir mal eines Deiner Boards zeigen

                  nutze das im Moment nicht.

                  @damrak2022 sagte in Grafana Board Darstellung anpassen:

                  Diese Datenpunkte nutze ich ja

                  @djmarc75 sagte in Grafana Board Darstellung anpassen:

                  Du nutzt halt die falschen DPs.
                  Verbrauch gestern z.B.

                  Der DP Verbrauch gestern wird bei Dir nicht gelogged (graues Zahnrad) und genau das wäre der richtige DP um Dir die Tage anzuzeigen.

                  Lehrling seit 1975 !!!
                  Beitrag geholfen ? dann gerne ein upvote rechts unten im Beitrag klicken ;)
                  https://forum.iobroker.net/topic/51555/hinweise-f%C3%BCr-gute-forenbeitr%C3%A4ge

                  1 Antwort Letzte Antwort
                  0
                  • Damrak2022D Damrak2022

                    @djmarc75 Diese Datenpunkte nutze ich ja, nur irgendwie bekomme ich keine gescheite Darstellung in Grafana hin. Kannst Du mir mal eines Deiner Boards zeigen?

                    So sieht meine Wochenboard in Grafana aus:
                    Bildschirmfoto 2022-07-26 um 08.28.21.png

                    Ich möchte aber in der X Achse nur jedes Datum einmal und nicht 3 mal haben

                    Damrak2022D Offline
                    Damrak2022D Offline
                    Damrak2022
                    schrieb am zuletzt editiert von
                    #9

                    @damrak2022 Um das nicht komplett ausufern zu lassen:
                    Wie kann ich z.B diesen Datenpunkt
                    Bildschirmfoto 2022-07-26 um 08.31.43.png
                    in einen neuen Datenpunkt schreiben lassen, sodass von letzten Tag des Monats nur der letzte Wert aufgezeichnet wird und ich diesen dann für Grafana nutzen kann

                    Mit besten Grüßen
                    Andy

                    Damrak2022D DJMarc75D 2 Antworten Letzte Antwort
                    0
                    • Damrak2022D Damrak2022

                      @damrak2022 Um das nicht komplett ausufern zu lassen:
                      Wie kann ich z.B diesen Datenpunkt
                      Bildschirmfoto 2022-07-26 um 08.31.43.png
                      in einen neuen Datenpunkt schreiben lassen, sodass von letzten Tag des Monats nur der letzte Wert aufgezeichnet wird und ich diesen dann für Grafana nutzen kann

                      Damrak2022D Offline
                      Damrak2022D Offline
                      Damrak2022
                      schrieb am zuletzt editiert von
                      #10

                      @damrak2022 Der DP Verbrauch gestern wird bei Dir nicht gelogged (graues Zahnrad) und genau das wäre der richtige DP um Dir die Tage anzuzeigen.
                      Okay, das leuchtet mir ein, aber ich müsste doch auch den Datenpunkt heute verwenden können, denn schließlich wird der Shelly alle 60Sekunden abgefragt und somit müsste ich dich auch meinen aktuellen Verbrauch von heute darstellen können?

                      Mit besten Grüßen
                      Andy

                      1 Antwort Letzte Antwort
                      0
                      • Damrak2022D Damrak2022

                        @damrak2022 Um das nicht komplett ausufern zu lassen:
                        Wie kann ich z.B diesen Datenpunkt
                        Bildschirmfoto 2022-07-26 um 08.31.43.png
                        in einen neuen Datenpunkt schreiben lassen, sodass von letzten Tag des Monats nur der letzte Wert aufgezeichnet wird und ich diesen dann für Grafana nutzen kann

                        DJMarc75D Offline
                        DJMarc75D Offline
                        DJMarc75
                        schrieb am zuletzt editiert von
                        #11

                        @damrak2022 sagte in Grafana Board Darstellung anpassen:

                        in einen neuen Datenpunkt schreiben lassen, sodass von letzten Tag des Monats nur der letzte Wert aufgezeichnet wird und ich diesen dann für Grafana nutzen kann

                        Das kapiere ich leider nicht.
                        Wenn Du schon das Script nutzt dann nutze es auch WIRKLICH und nicht über 25 Ecken neue DPs erstellen.
                        Das Script enthält alle relevanten DPs.
                        Aber warum Du

                        @djmarc75 sagte in Grafana Board Darstellung anpassen:

                        Verbrauch gestern

                        nicht nutzen willst weiß ich nicht.

                        Denn dann genau passiert das:

                        @damrak2022 sagte in Grafana Board Darstellung anpassen:

                        Um das nicht komplett ausufern zu lassen

                        @damrak2022 sagte in Grafana Board Darstellung anpassen:

                        Datenpunkt heute verwenden können, denn schließlich wird der Shelly alle 60Sekunden abgefragt und somit müsste ich dich auch meinen aktuellen Verbrauch von heute darstellen können

                        Ja schon, aber das ist ein wachsender Wert und das macht bei einer Time Serie recht wenig Sinn und sieht zudem echt kacke aus ...

                        Lehrling seit 1975 !!!
                        Beitrag geholfen ? dann gerne ein upvote rechts unten im Beitrag klicken ;)
                        https://forum.iobroker.net/topic/51555/hinweise-f%C3%BCr-gute-forenbeitr%C3%A4ge

                        Damrak2022D 1 Antwort Letzte Antwort
                        0
                        • DJMarc75D DJMarc75

                          @damrak2022 sagte in Grafana Board Darstellung anpassen:

                          in einen neuen Datenpunkt schreiben lassen, sodass von letzten Tag des Monats nur der letzte Wert aufgezeichnet wird und ich diesen dann für Grafana nutzen kann

                          Das kapiere ich leider nicht.
                          Wenn Du schon das Script nutzt dann nutze es auch WIRKLICH und nicht über 25 Ecken neue DPs erstellen.
                          Das Script enthält alle relevanten DPs.
                          Aber warum Du

                          @djmarc75 sagte in Grafana Board Darstellung anpassen:

                          Verbrauch gestern

                          nicht nutzen willst weiß ich nicht.

                          Denn dann genau passiert das:

                          @damrak2022 sagte in Grafana Board Darstellung anpassen:

                          Um das nicht komplett ausufern zu lassen

                          @damrak2022 sagte in Grafana Board Darstellung anpassen:

                          Datenpunkt heute verwenden können, denn schließlich wird der Shelly alle 60Sekunden abgefragt und somit müsste ich dich auch meinen aktuellen Verbrauch von heute darstellen können

                          Ja schon, aber das ist ein wachsender Wert und das macht bei einer Time Serie recht wenig Sinn und sieht zudem echt kacke aus ...

                          Damrak2022D Offline
                          Damrak2022D Offline
                          Damrak2022
                          schrieb am zuletzt editiert von
                          #12

                          @djmarc75 Okay danke ich werde mich durchwurschteln.

                          Mit besten Grüßen
                          Andy

                          1 Antwort Letzte Antwort
                          0

                          Hey! Du scheinst an dieser Unterhaltung interessiert zu sein, hast aber noch kein Konto.

                          Hast du es satt, bei jedem Besuch durch die gleichen Beiträge zu scrollen? Wenn du dich für ein Konto anmeldest, kommst du immer genau dorthin zurück, wo du zuvor warst, und kannst dich über neue Antworten benachrichtigen lassen (entweder per E-Mail oder Push-Benachrichtigung). Du kannst auch Lesezeichen speichern und Beiträge positiv bewerten, um anderen Community-Mitgliedern deine Wertschätzung zu zeigen.

                          Mit deinem Input könnte dieser Beitrag noch besser werden 💗

                          Registrieren Anmelden
                          Antworten
                          • In einem neuen Thema antworten
                          Anmelden zum Antworten
                          • Älteste zuerst
                          • Neuste zuerst
                          • Meiste Stimmen


                          Support us

                          ioBroker
                          Community Adapters
                          Donate

                          393

                          Online

                          32.8k

                          Benutzer

                          82.8k

                          Themen

                          1.3m

                          Beiträge
                          Community
                          Impressum | Datenschutz-Bestimmungen | Nutzungsbedingungen | Einwilligungseinstellungen
                          ioBroker Community 2014-2025
                          logo
                          • Anmelden

                          • Du hast noch kein Konto? Registrieren

                          • Anmelden oder registrieren, um zu suchen
                          • Erster Beitrag
                            Letzter Beitrag
                          0
                          • Home
                          • Aktuell
                          • Tags
                          • Ungelesen 0
                          • Kategorien
                          • Unreplied
                          • Beliebt
                          • GitHub
                          • Docu
                          • Hilfe